最近对devOps这个话题有点兴趣,所以研究了一下monitor相关的开源项目,翻到medium上的一篇文章,而且实际项目中也曾看到devOps组的同事搭过类似的监控,就想过把瘾,了解一下监控可视化。
被监控服务配置
本地正好有spring-boot的项目,并且也依赖了jolokia(主要就是为了把JMX的mbean通过HTTP暴露出去)
项目配置也少不了
endpoints: enabled: true jmx: enabled: true jolokia: enabled: true management: security: enabled: false
访问一下URL看看是不是ok
http://localhost:8080/jolokia/read/org.springframework.boot:name=metricsEndpoint,type=Endpoint/Data
搭建监控系统
如果能看到数据,说明server端配置没问题了,下面我们怎么搭建Telegraf + InfluxDB + Grafana呢,这个三个组件是这么配合的,Telegraf实际就是收集信息的,比如每隔10s访问一次上面那个URL得到metrics,收集到的数据存到InfluxDB,然后Grafana做数据可视化。
但是如果纯手动安装实在太麻烦,求助万能的github,找到一个非常棒的项目(https://github.com/samuelebistoletti/docker-statsd-influxdb-grafana), 直接fork然后修改一些配置就可以为自己的项目服务了。如果你不了解相关配置可以先直接run起来,然后通过ssh进去一探究竟。
ssh root@localhost -p 22022
配置方面,主要是要修改Telegraf的,因为它是对接不同项目的,你需要收集什么样的信息,比如cpu,disk,net等等都要在Telegraf里配。简单起见,我只设置了三个输入。
# /etc/telegraf/telegraf.conf
[[inputs.jolokia]]
context = "/jolokia"
[[inputs.jolokia.servers]]
name = "springbootapp"
host = "{app ip address}"
port = "8080"
[[inputs.jolokia.metrics]]
name = "metrics"
mbean = "org.springframework.boot:name=metricsEndpoint,type=Endpoint"
attribute = "Data"
[[inputs.jolokia.metrics]]
name = "tomcat_max_threads"
mbean = "Tomcat:name=\"http-nio-8080\",type=ThreadPool"
attribute = "maxThreads"
[[inputs.jolokia.metrics]]
name = "tomcat_current_threads_busy"
mbean = "Tomcat:name=\"http-nio-8080\",type=ThreadPool"
attribute = "currentThreadsBusy"
其实就是spring-boot标准的metrics以及tomcat的Threads。
完成之后重启服务/etc/init.d/telegraf restart
查看监控数据
我们访问InfluxDB看看有数据了没有http://localhost:3004/,切换数据库到Telegraf。输入以下命令试试吧
SHOW MEASUREMENTS SELECT * FROM jolokia SELECT * FROM cpu SELECT * FROM mem SELECT * FROM diskio
比如输入SELECT * FROM jolokia就能看到spring-boot暴露了哪些数据,从time列也可以看出Telegraf是每隔10s收集一次,太频繁了对server也是压力。

上面基本涵盖了cpu,内存和存储的一些metrics。
其实也可以配置网络相关的,感兴趣的可以看官方的telegraf.conf,里面有配置[[inputs.net]]的例子。
数据可视化
数据有了,下一步就是可视化。
按照Github上面说的进入http://localhost:3003/,
Using the wizard click on Add data source Choose a name for the source and flag it as Default Choose InfluxDB as type Choose direct as access Fill remaining fields as follows and click on Add without altering other fields Url: http://localhost:8086 Database: telegraf User: telegraf Password: telegraf
添加好InfluxDB后,新建一个Dashboard,然后快速的ADD几个Graph来。
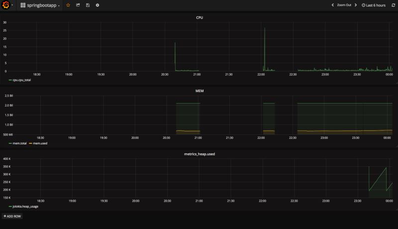
为了演示,我添加了三个,分别使用下面三组查询语句来渲染出三张图表
SELECT MEAN(usage_system) + MEAN(usage_user) AS cpu_total FROM cpu WHERE $timeFilter GROUP BY time($interval)
SELECT mean("total") as "total" FROM "mem" WHERE $timeFilter GROUP BY time($interval) fill(null)
SELECT mean("used") as "used" FROM "mem" WHERE $timeFilter GROUP BY time($interval) fill(null)
SELECT mean("metrics_heap.used") as "heap_usage" FROM "jolokia" WHERE $timeFilter GROUP BY time($interval) fill(null)
第一张是CPU占用率;第二张是内存占用情况,绿线是Total,黄线是Used;第三张是jolokia提供的jvm heap的使用,可以到看到GC的情况。

刚才还配置了Tomcat的收集,想看Tomcat的Thread情况也是妥妥的。
SELECT mean("tomcat_max_threads") FROM "jolokia" WHERE $timeFilter GROUP BY time($interval) fill(null)
SELECT mean("tomcat_current_threads_busy") FROM "jolokia" WHERE $timeFilter GROUP BY time($interval) fill(null)

小结
以上所述是小编给大家介绍的Spring boot监控,希望对大家有所帮助,如果大家有任何疑问请给我留言,小编会及时回复大家的。在此也非常感谢大家对脚本之家网站的支持!