以前用eclipse的时候,我们采用的是DDMS和MAT,不仅使用步骤复杂繁琐,而且要手动排查内存泄漏的位置,操作起来比较麻烦。后来随着Android studio的潮流,我也抛弃了eclipse加入了AS。
Android Studio也开始支持自动进行内存泄漏检查,并且操作起来也比较方便。

封面
这个不用梯子我会告诉你吗
1.写在前面
Google在上周发布了Android Studio 3.0的正式版本,周四早晨在上班的地铁上就看到群里在沸沸扬扬的讨论关于3.0版本的各种坑,啊,不对,各种特性,到公司之后就迫不及待的更新了3.0版本,嗯,还算顺利,只遇到了一个坑,一切都在happy的进行着。
什么,你以为我想要写遇到的坑是什么,呵呵哒,我才不会告诉你,等等。。。手里的板砖先放下,一会说还不行吗,今天我们主要来聊聊如何在Android Studio 3.0上分析内存泄漏,文章的内容很简单,但是自己摸索还是需要一些时间的,所以就在这里记录下来分享给大家。
2.强大的Android Profiler
在3.0版本中,android使用了新的性能分析工具Android Profiler来代替原有的Android Monitor,使用方式和原来类似,都可以分析CPU、内存和网络的使用情况,但是功能强大了很多。
开始使用
还记得我之前写过一篇文章《Android 使用RxLifecycle解决RxJava内存泄漏》,本文将以这篇文章里的Demo为例,使用Android Studio 3.0再次分析一下内存泄漏。
首先点击工具栏中的Profile按钮将待分析的App安装到设备上,也可以直接安装,在AS底部选择Android Profiler按钮:

将待分析的APP安装到设备上
可以看到有下面的提示,大概意思是不能在当前进程进行更高级的分析:

不能在当前进程进行更高级的分析
点击Run Configuration进去看看,发现不能勾选开关,提示gradle插件版本太低,需要2.4以上版本才可以,嗯,那就更新一下:

更新gradle插件版本
已经更新到3.0版本了,可以勾选开关了,点击确定:
dependencies {
classpath 'com.android.tools.build:gradle:3.0.0'
}

勾选开关
又来一个警告,大概意思是说,你的gradle版本已经升级到3.0了,需要和26.0.2版本的构建工具搭配才更好,好好好,听你的:

更新26.0.2版本的构建工具
更新完成之后,需要再次运行一下App,如果还提示更高级的分析,请重启Android Studio,重启还不好,没关系,反正今天也用不到它,不要打我,下面来看下正常的Android Profiler:

Android Profiler
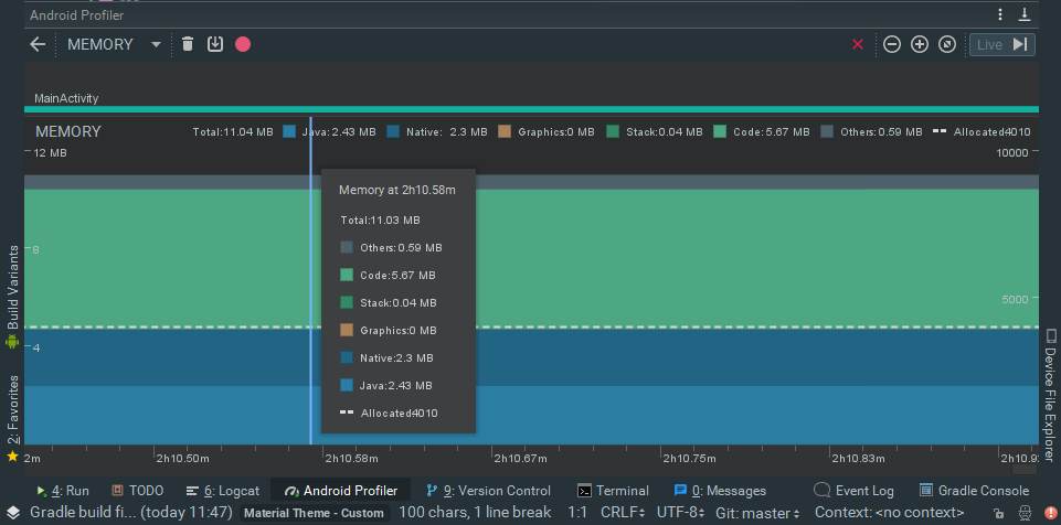
点击MEMORY进入内存详情,在这里可以实时查看内存的占用情况:

内存详情
内存泄漏分析
我们先写个会发生内存泄漏的程序分析一下:
public class RxLifecycleComponentsActivity extends RxAppCompatActivity {
@Override
protected void onCreate(@Nullable Bundle savedInstanceState) {
super.onCreate(savedInstanceState);
setContentView(R.layout.activity_rxlifecycle);
ButterKnife.bind(this);
initData();
}
private void initData() {
// 每隔1s执行一次事件
Observable.interval(1, TimeUnit.SECONDS)
.subscribeOn(Schedulers.io())
.observeOn(AndroidSchedulers.mainThread())
.subscribe(new Observer<Long>() {
@Override
public void onSubscribe(@NonNull Disposable d) {
}
@Override
public void onNext(@NonNull Long aLong) {
Log.i("接收数据", String.valueOf(aLong));
}
@Override
public void onError(@NonNull Throwable e) {
}
@Override
public void onComplete() {
}
});
}
}
很简单,每隔1s发送一条数据,因为关闭Activity之后没有取消订阅,RxJava还继续持有Activity的引用,所以在内存回收的时候,该Activity不会被回收,由此引发内存泄漏。
下面反复打开关闭页面5次,然后手动GC(点击左上角的垃圾桶图标),发现内存占用并没有减少:

内存泄漏分析
分析一下当前的内存堆栈情况(点击垃圾桶图标右侧的图标):

分析内存堆栈情况
选择按包名查找,找到当前测试的Activity,发现存在5个实例,由此可见,内存已经发生了泄漏:

内存泄漏
防止内存泄漏
修改一下上面的代码,在关闭Activity时取消订阅:
public class RxLifecycleComponentsActivity extends RxAppCompatActivity {
@Override
protected void onCreate(@Nullable Bundle savedInstanceState) {
super.onCreate(savedInstanceState);
setContentView(R.layout.activity_rxlifecycle);
ButterKnife.bind(this);
initData();
}
private void initData() {
// 每隔1s执行一次事件
Observable.interval(1, TimeUnit.SECONDS)
.subscribeOn(Schedulers.io())
.observeOn(AndroidSchedulers.mainThread())
.compose(this.<Long>bindUntilEvent(ActivityEvent.DESTROY))
.subscribe(new Observer<Long>() {
@Override
public void onSubscribe(@NonNull Disposable d) {
}
@Override
public void onNext(@NonNull Long aLong) {
Log.i("接收数据", String.valueOf(aLong));
}
@Override
public void onError(@NonNull Throwable e) {
}
@Override
public void onComplete() {
}
});
}
}
反复打开页面5次,手动GC,看下当前的堆栈情况,可以看到当前已经没有RxLifecycleComponentsActivity的实例存在了:

无内存泄漏
OK,到这里,在Android Studio 3.0上分析内存泄漏就学习完了,赶快去动手试试吧!
3.更新Android Studio遇到的问题
编译的时候报错:
发现是在gradle里打包输出apk的代码出的问题,原代码是这样的:
applicationVariants.all { variant ->
variant.outputs.each { output ->
def file = output.outputFile
String apkName = "APK_NAME" + defaultConfig.versionName.replace(".", "_") + ".apk"
output.outputFile = new File(file.parent, apkName)
}
}
修改成这样就可以了:
applicationVariants.all { variant ->
variant.outputs.all {
outputFileName = "APK_NAME" + defaultConfig.versionName.replace(".", "_") + ".apk"
}
}
4.写在最后